Project Planner provides simple and assisted, team-based iterative planning, execution, and monitoring. Project planners can define project scope, dependencies, and milestones. An innovative engine automatically schedules and optimizes project activities to meet key milestones. The members of the project benefit from a cloud and mobile experience with real-time updates and notifications.

Different Approaches to Project Planning:
We are provided with three different approaches to generate the project schedule as per the plan.
- Team Project:
- Agile Project:
- Enterprise Project:
Team Project:
Organizes a team’s work to produce deliverables.
Agile Project:
Agile Project provides an iterative, flexible, and efficient approach to planning and delivering a project throughout its lifecycle.
Enterprise Project:
Enforces business objectives across teams collaboratively and on a large
scale.



- Schedule all your project activities right here.
- We can provide data & resources parallelly while assigning the task itself.
- Plan for dependency between sub-project & tasks.
- Compare the effort of each individual between planned & actual through Baseline analysis.
- Get spotlighted on resources when the timeline of multiple projects overlaps.



- Prioritize all your tasks based on the KANBAN view.
- Easy shifting of tasks from one column to another just by drag-drop method.
- Attach all your deliverables within the task once after the completion.

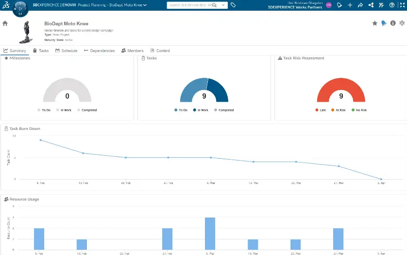
- A live colour donut chart represents milestones, Tasks & Risks associated with the project which helps in making business decisions.
- Additional features such as Task Burn Down, Resource Usage, Assignees with Open Tasks & Deliverable Count by State help in managing the project so effectively.
- Risk Heat Map visualizes a two-dimensional matrix based on risk probability and impact.

Thank you for Reading!
